


Analiza Facturilor în raport cu starea lor: plătite / neplătite / plătite parțial / întârziate și în raport cu agenutul de vânzări
Analiză a produselor plătite cu cantitatea vândută și valoarea totală
Analiză a plăților primite și un Grafic cu modalitățile de plată folosite de clienți
Analiză a clienților a numărului totat de facturi și a sumei totale pentru fiecare dintre aceștia
Analiza Ofertelor și a Facturilor Proformă în raport cu starea lor: trimise / deschise / refuzate / admise
Analiza Cheltuielilor lunare și un Grafic al categoriilor de cheltuieli
Analiză a Veniturilor versus Cheltuieli
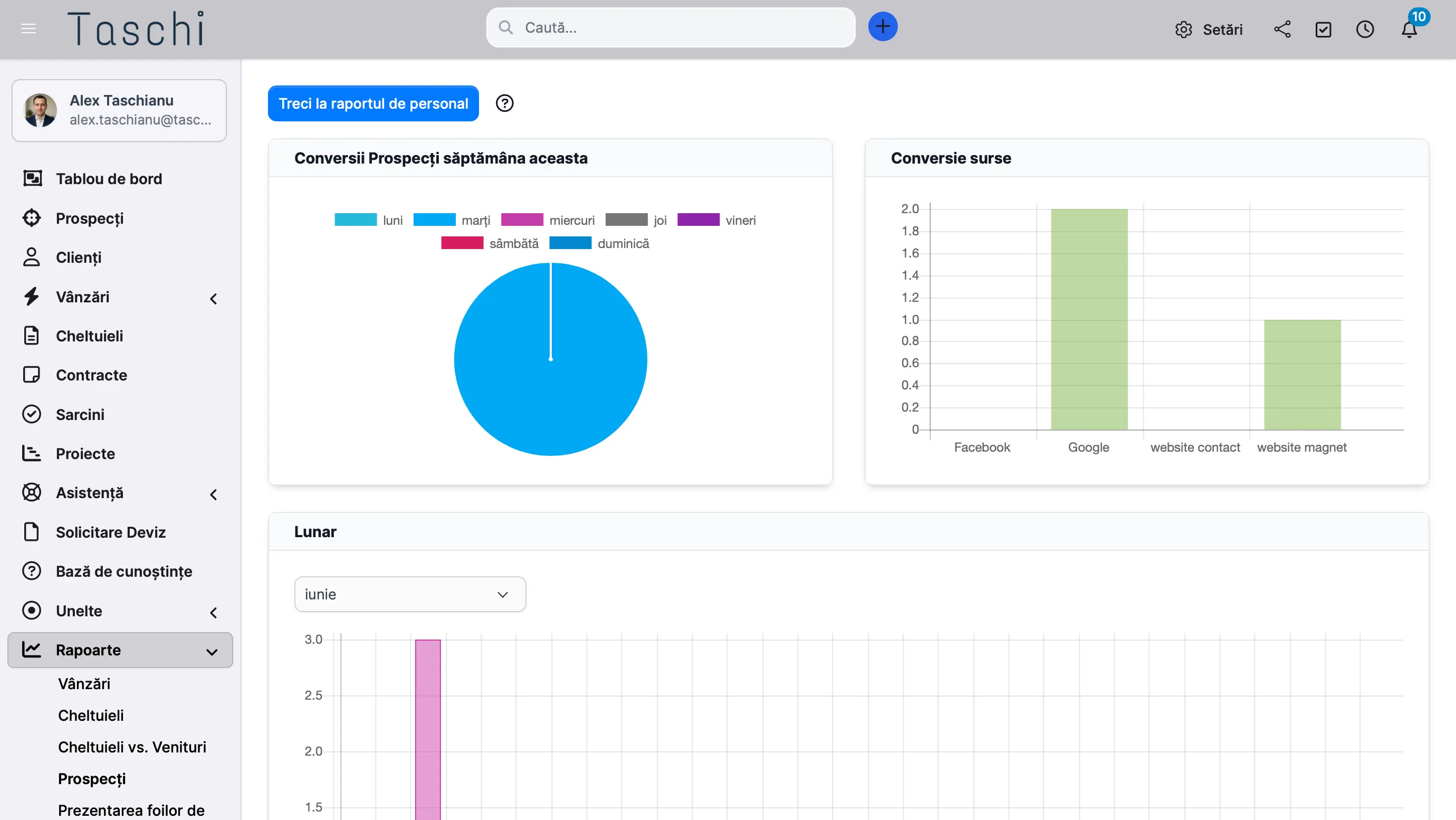
Analiza a Surselor de Prospectare, a Conversiilor din Lead în Client
Analiză Fișelor de Prezență pentru toată echipa sau la nivel individual în raport cu un Client sau un Proiect
Gestionezi clienți, proiecte, facturi și suport - totul dintr-un singur loc.